388vip太阳集团官网集团在公路养护科学决策技术以及资产管理系统研发方面深耕10余年,以专业技术为支撑,着力打造公路养护科学决策系统,多项技术成果达到国际先进水平,获专利、软件著作权多项,在江苏、江西等国内10000多公里公路和城市道路的路桥养护管理中得到推广应用。
集团旗下南京交科数智科技发展有限公司,依托新型道路材料国家工程研究中心和在役长大桥梁安全与健康国家重点实验室,立足公路管理部门实际需求和相关行业政策要求,以解决“在维持公路资产处于良好运营状态的条件下,做好科学养护,提高资金效益”为目标导向,自主研发了公路养护科学决策系统(模块)iDecision 3.0,可满足路桥等资产养护科学决策分析需求,产品既可作为独立化子系统运行,也支持单独模块(算法包)与管理部门现有综合养护管理系统对接,实现与现有计划业务系统的无缝贴合,为养护管理业务数字化转型赋能。
1
服务对象
公路养护管理单位或者综合养护管理系统集成单位。
2
产品功能
系统有机结合“多元数据精细化管理、专业化数据分析、科学决策、可视化集成展示“等功能模块,为管理者提供一个直观、便捷、科学的决策分析平台,可辅助管理者精准掌握所辖路网内路桥等资产的性能状况,科学制定养护计划,合理分配养护资金,提升养护科学决策水平。

3
产品优势
本产品优势体现在4个方面,分别为:决策体系完善,决策精度高;贴合实际业务,实用适用;决策透明,灵活自定义;多源数据联动可视化,生动直观展示。
1、决策体系完善,决策精度高
结合新型道路材料国家工程研究中心和在役长大桥梁安全与健康国家重点实验室多年检测评估、材料评价、养护规划、养护设计、养护工程以及养护管理等实际项目经验,针对路桥等资产各自特性,构建包含养护方案费用分析模型、决策树模型、资金优先排序模型、路况衰变模型等各类科学决策模型,并建立养护需求分析、资金优化分配、投资效益分析等多个决策分析场景,形成了较为完善的科学决策体系。
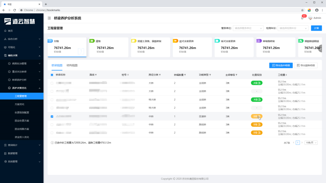
系统综合考虑路段需求、交通流量、路况水平等因素,基于全路网多年路况、养护历史、交通量、路龄等数据,融入回归分析、灰色理论、动态规划等算法,建立养护投入影响因素分析评估模型,最大限度优化养护资金配置,实现养护投资效益最大化,养护决策结果与养护计划吻合率可达85%之上,伴随公路养护大数据积累,系统将不断修正模型参数,决策的科学性和精确性将持续提升。
![]() |
![]() |
路面养护投资决策分析示例
桥梁养护决策分析示例
2、贴合实际业务,实用适用
以解决“投资决策分析、养护计划编制”等实际业务需求为出发点,可在“资金、技术、效益“等单个或多个约束条件下,给出最优养护建议,满足管理者多场景决策分析需求;决策分析结果可以多维度、可视化呈现,使管理者分析决策更直观高效;构建标准化数据输出接口,可将决策结果直接对接到养护计划系统,实现养护计划业务高效衔接。
![]() |
![]() |
养护决策结果直观展示分析示例
养护决策支撑养护计划示例
3、决策透明,灵活自定义
系统决策模型及参数透明化,提供强大的自定义功能,支持用户根据区域特点和实际需求自定义性能预测模型以及各类决策分析模型,针对重点路段长期跟踪分析的科研成果可支持自定义到系统中,全面提升用户对模型参数定义的参与度。
![]() |
![]() |
预测模型自定义示例
全路网路况预测示例
4、多源数据联动可视化,生动直观展示
融合三维高精地图、数字孪生、多维图表等可视化呈现技术,将路况、交通量、路龄、养护历史、养护强度、养护计划、养护效果等各类数据以图层叠加方式进行展示,并以桩号为纽带,实现各类数据多窗口联动分析,展示生动直观,为管理者决策分析进一步提供参考。
相关链接
南京交科数智科技发展有限公司是在我国交通建设逐步转向高质量发展、智慧发展、绿色发展、创新发展的背景下成立的科技型企业。公司作为新型道路材料国家工程研究中心道路建养数智化研发和成果转化的重要组成单元,聚焦道路智慧建设和智慧养护,旨在通过小产品推动行业“小”进步,致力于成为领先的交通基础设施建设养护智能数字化产品、专业模块与技术解决方案提供商。业务涵盖交通基础设施智慧建设、交通基础设施智慧养护以及综合信息化平台设计咨询和信息化科研等,特色产品包括路面智能施工系统(设备)、智慧工地平台、公路养护科学决策系统(模块)、智能养护巡查系统(设备)、日常养护管理系统(模块)、养护工程质量安全管控系统(模块)等。